
Yaroslav Kohut, April 7, 2025
Get the Best Solution for
Your Business Today!
SentinelOne delivers a powerful AI-driven security solution that provides comprehensive protection for endpoints and cloud environments. The platform simplifies administrative tasks through intuitive design while offering robust, intelligent defense mechanisms. It provides a centralized solution to deliver advanced threat prevention, automated response capabilities, and seamless integration across diverse technology infrastructures to organizations of all sizes. In this post, we will explore how SentinelOne can improve an organization’s security posture by simplifying endpoint security and protecting critical assets in the cloud.
Table of Contents
Effortless Agent Installation
SentinelOne offers a streamlined agent deployment process across Windows, macOS, and Linux platforms. The GUI installation packages enable quick endpoint integration, with Windows taking under 3 minutes, macOS requiring a few permission steps, and Linux necessitating minimal terminal commands.

This efficient installation approach allows administrators to rapidly connect endpoints to the Singularity Platform with minimal technical expertise, particularly simplifying deployment for Windows and macOS systems.
Straightforward Management and Customization
SentinelOne offers administrators an exceptional level of flexibility in managing system exclusions through a comprehensive and nuanced approach. The platform supports multiple exclusion parameters, including hashes, paths, file types, browsers, and certificates, which enables precise control over alert sensitivity and reduces unnecessary false-positive alerts.

The platform includes five distinct exclusion modes that provide granular control over process monitoring. These modes range from reducing process monitoring for specific uploaded files to completely disabling monitoring of processes and their child processes. This multi-tiered approach allows security teams to tailor their monitoring strategy to unique production scenarios, ultimately enhancing operational efficiency while maintaining robust security protocols.
Cloud Native Security
SentinelOne’s Cloud Native Security (CNS) provides a robust solution for real-time threat detection, protection, and response across cloud workloads and applications. The platform enables comprehensive scanning of cloud environments, such as AWS, to simulate potential attacks and identify security vulnerabilities before they can be exploited by malicious actors.

The CNS feature offers a sophisticated approach to security management by presenting a prioritized, detailed list of identified issues. Each identified vulnerability is accompanied by a structured report that includes a clear description, potential impact, affected resources, and a recommended remediation action plan with specific execution commands. The platform’s flexibility allows administrators to customize ticket statuses, labels, and severity levels, while also providing direct links to related cloud resources, enabling seamless and efficient issue resolution.
Life-saving Graphs
While scanning and identifying cloud issues, challenges often arise in grouping related problems and identifying the root cause. Graph Explorer addresses this by offering an intuitive solution. CNS provides an easy-to-navigate graph explorer of the cloud environment, enabling users to visually analyze cloud resources and understand how each relates to the others.
The image below demonstrates how all 15 issues relate to a single IAM role. By fixing just this role, all connected problems can be resolved at once – saving time and effort.

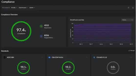
Measure and Enforce Cloud Compliance with Ease
SentinelOne offers insight into misconfigurations and vulnerabilities for businesses required to be in compliance with standards such as SOC 2, GDPR, HIPAA, and PCI DSS. By identifying and prioritizing these issues, the platform helps organizations stay in compliance with industry regulations, making compliance management simpler and more efficient.

Each compliance section shows your score, passed policies, and areas needing improvement to reach 100% compliance. This helps teams quickly spot and fix issues to meet regulatory standards efficiently.

Conclusion
SentinelOne is a powerful, yet easy-to-use security solution designed to protect both endpoints and the cloud infrastructure. With fast deployment, flexible management, and features like Cloud Misconfiguration, Offensive Security Engine, Compliance and Graph Explorer, it helps businesses reduce risks, save time, and stay focused on growth. SentinelOne delivers a comprehensive, intelligent security solution that addresses the complex cybersecurity challenges facing modern organizations. By offering robust protection across cloud and endpoint environments, the platform provides businesses with an efficient and reliable approach to strengthening their overall security posture.
We hope you found this article to be intriguing and informative. If you have any questions or would like PMsquare to provide guidance and support for your security solution, contact us today.
Ready to fortify your cloud? Contact PMsquare to learn how SentinelOne’s Cloud-Native Security Scan and our tailored Cloud Posture Assessment Service can protect your business.
Be sure to subscribe to our newsletter for more PMsquare updates, articles, and insights delivered directly to your inbox.